
作为非道路移动机械领域的难兄难弟,工程机械行业将严格按照国标要求,于2016年4月1日施行国三排放标准。为此,工程机械行业协会开始行动,组织编写一系列关于国三柴油发动机的科普文。
国三柴油机科普文(第一回)
文章来源:工程机械工业协会维修及再制造分会。
文章作者:周凤东。
一、从柴油发动机的发展历程谈起
1894年2月17日,德国人鲁道夫· 狄塞尔(Rudolf Diesel)让“第一台狄塞尔发动机”稳定工作了一分多钟。正是这一分多钟,让发动机行业打开了历史新的一页。时至今日,已过去120多年,柴油发动机进入了“电控共轨时代”。

在这过去的120年以及今后的发展过程中,柴油发动机的发展经历“两个30年”,“两个50年”,总体是从机械控制向电子控制方向发展,从研发、探索到成熟,节能与环保是当今及未来的总体发展目标。
二、再看柴油发动机的分类方法
柴油发动机按燃烧室结构、燃油系统结构、控制方式等,有多种分类方式。在工程机械的实际应用中,大家经常提及的是所谓“直喷”和“电喷”,其实并不准确。
直喷式燃烧室发动机,就是喷油器直接将燃油喷进燃烧室的发动机,简称直喷发动机。间隔式燃烧室是把燃烧室分隔成两个部分,两者中间由通道连接,这样燃烧室的发动机被称为间隔式燃烧室发动机。

目前,市场上量较大的传统柴油发动机是直喷、合成泵、机械控制燃油系的发动机(如:五十铃的6BG1发动机),这类柴油发动机可以简称为传统型柴油发动机。
传统柴油发动机燃油系统通常是:输油泵将燃油送入柱塞式高压油泵,高压油泵将高压燃油通过高压油管送到喷油器,(泵喷嘴式发动机没有高压油管,高压油泵与喷油嘴连在一起)高压燃油达到开起压力后机械式喷油器自动打开,燃油被喷入柴油机的燃烧室。

目前新型柴油发动机市场拥有量较多的是:直喷、高压共轨、电子控制燃油系统发动机(如:五十铃电控高压共轨的4HK1发动机),可以简称电喷型柴油发动机。

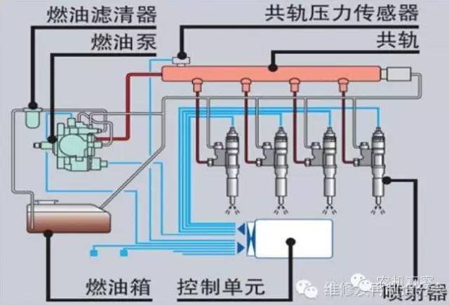
高压共轨式燃油系统只有电子控制方式,机械控制方式很难实现对高压共轨燃油系统的精准控制。(也正是这个原因,使高压共轨燃油系统直到近20年,才得到发展) 高压油泵通过高油管将燃油送入共轨。共轨压力传感器检测出到的共轨压力信号,送入ECU(电脑板)进行计算,然后ECU将控制信号输送给高压油泵的电磁阀,实现共轨压力的控制。共轨中的高压燃油通过高压油管被送到每一个喷油器。来自己ECU的控制信号控制着各缸喷油器的开起时刻及开起时间的长短。ECU随时收集发动机工况的各种信息,并通过高压油泵电磁阀及喷油器的控制,实现对发动机的工况的控制。

20世纪80年代后,随着电子技术的发展,很多柴油机制造商把电子控制技术用在控制柴油发动机上,用以提高柴油发动机的各种性能,满足环保要求。非共轨燃油系统发动机,用电子控制方式将传统发动机进行升级,同样可以实现“三次排放”的标准。如果加上尾气后处理技术,电控高压油泵式柴油发动机用机械式喷油器目前最高可以满足“四次排放”标准。
三、应环保节能的需求电控高压共轨柴油发动机将成为主流
要实现柴油发动机的节能与环保,需要对柴油发动机及柴油发动机的燃油系统进行以下几种控制:
1.喷油压力的控制;
2.喷油时间的控制;
3.喷油率的控制,即一个做功冲程的多次燃油喷射;
4.每个工作循环的燃油喷射量;
5.燃烧室的燃烧温度;
6.发动机尾气的处理。
20世纪90年代,随着材质、生产技术、电子控制技术的发展,电磁阀式喷油器、压电晶体式喷油器、各种电子控制需要的传感器及共轨油槽被制作出来,限制柴油机共轨技术发展的难题得到解决。目前世界各国为了实现对环境的保护,都在逐步提高发动机尾气排放的要求。所有这些,都在迫使发动机制造商加快对清洁发动机的研发。因此,近20年电控高压共轨柴油发动机得到了快速发展。
电控高压共轨技术,可以也只有此技术可以做到自由控制喷油压力,可在20-200MPa范围间变化,使燃油雾化得更好,更充分的燃烧。共轨燃油喷射系统,可以方便地实现多次喷油,每个循环最多可以实现9次喷油,可以实现预喷射、主喷射、后喷射,实现了对气缸内燃烧状况的控制。传统柴油机喷油量用机械式调速器控制,不能满足现代柴油机所需的喷油精准度。要降低燃油消耗、减少有害气体排放,要求柴油发动机工作状况及环境温度变化时,快速调整喷油量,电控高压共轨喷油技术可以方便地实现此项控制。电控高压共轨喷油技术,因为共轨内有持续的高压燃油,加之可以精准控制开、关时刻的高速喷油器,很容易地实现了对喷油时间的控制,可以根据发动机工况改变喷油的起始与结束。
综上所述,,电控高压共轨柴油发动机,很简单实现了对上述6种共控制的需要,达到了现阶段对柴油发动机的环保要求和节能要求。而且,随着工艺技术的提高,电控高压共轨柴油发动机很容易地就能满足未来环保的要求。电控高压共轨燃油系统,将成为柴油机下一时代的主流。【完】